中文
DRK310 三腔均值气体透过量测试仪(压差法),设备用于气体透过性能测试。适用于塑料薄膜、复合膜、高阻隔材料、片材、金属箔片、橡胶等材料的O2、CO2、N2等气体的渗透性能测试。
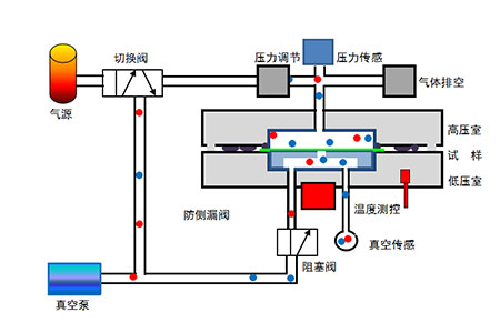
气体透过量测试仪压差法:
将预置后的试样放置在高压室、低压室之间,压紧密封,然后对高、低压室同时抽真空;抽真空一定时间且真空度下降到要求值后,关闭低压室,向高压室充入试验气体,并调节高压室压力,在试样两侧保持恒定的气压差;气体在压力差作用下,由试样的高压侧向低压侧渗透;精确测量低压室的压强变化,计算出试样的气体透过性能参数。

气体透过量测试仪符合标准:
YBB 00082003、GB/T 1038、ASTM D1434、ISO 2556、ISO 15105-1、JIS K7126-A。
技术特点:
1、进口高精度真空传感器、压力传感器,测试精度高;
2、恒温槽双向控温,并联式,可靠性高;
3、动态泄漏测量技术,消除试样安装及系统本底泄漏,超高精度测试测试;
4、毒性气体排空装置,避免测试气体泄漏,气体消耗少;
5、精密阀门管道部件,密封彻底,实现高速真空,脱吸附彻底,减少测试误差;
6、精密压力控制,宽范围保持高、低压室之间的压力差;
7、智能自动:开机自检,避免故障状态下继续测试;一键启动,全自动执行测试;
8、数据记录:图形化,全程、全要素记录,断电数据不丢失。
9、数据安全:可选《GMP计算机化系统》软件模块,具备用户管理、权限管理、数据审计追踪等功能。
10、工作环境:室内。无需恒温恒湿环境(降低使用成本),测试数据不受环境温湿度影响。
性能参数:
名称 | 参数 | 名称 | 参数 |
测量范围 | 0.005-10,000 cm3/m2?day?0.1MPa | 测量误差 | 0.005 cm3/m2?day?0.1MPa |
试样数量 | 3 | 真空传感数量 | 1 |
真空误差 | 0.1 Pa | 真空量程 | 1333 Pa |
真 空 度 | <20 Pa | 真空效率 | 10分钟内,低于27Pa |
温度范围 | 15 ℃~50 ℃ | 温控误差 | ±0.1℃ |
样品厚度 | ≤3 mm | 测试面积 | 45.34 cm2(圆形) |
校正方式 | 标准膜 | ||
试验气体 | O2、N2等及有毒气体 | 试验压力 | 0.005~0.15 MPa |
气体接口 | ?6 | 气源压力 | 0.5~0.8 MPa |
电源类型 | AC220V 50Hz | 电源功率 | <1500 W |
主机尺寸 | 680×380×270 mm | 主机重量 | 60Kg |
标准配置:
测试主机、真空泵、测试软件、真空波纹管、气瓶减压阀与管件、密封脂、21.5 DELL显示器、电脑主机内置于测试主机
选配件:容器测试夹具、湿度控制单元。
自备件:测试气体与气瓶。
版权所有 @ 山东德瑞克仪器股份有限公司 备案号:鲁ICP备12028852号-4 实验室一站式服务,实验室设计,试验仪选配.(鲁)-非经营性-2021-0099